# Prometheus 监控
# 概述
此处针对的是 prometheus 监控,通过提供参数值给 prometheus,然后在 grafana 显示
# 使用方法
监控配置已经在配置项目中添加,在所需要提供指标的应用添加监控依赖即可,如下:
<!-- prometheus监控_start -->
<dependency>
<groupId>org.springframework.boot</groupId>
<artifactId>spring-boot-starter-actuator</artifactId>
</dependency>
<dependency>
<groupId>io.micrometer</groupId>
<artifactId>micrometer-registry-prometheus</artifactId>
</dependency>
<!-- prometheus监控_end -->
访问链接http://localhost:8080/actuator/prometheus,效果如下:

注意说明:
- prometheus安全的问题,不要对外应用访问proemtheus的监控地址
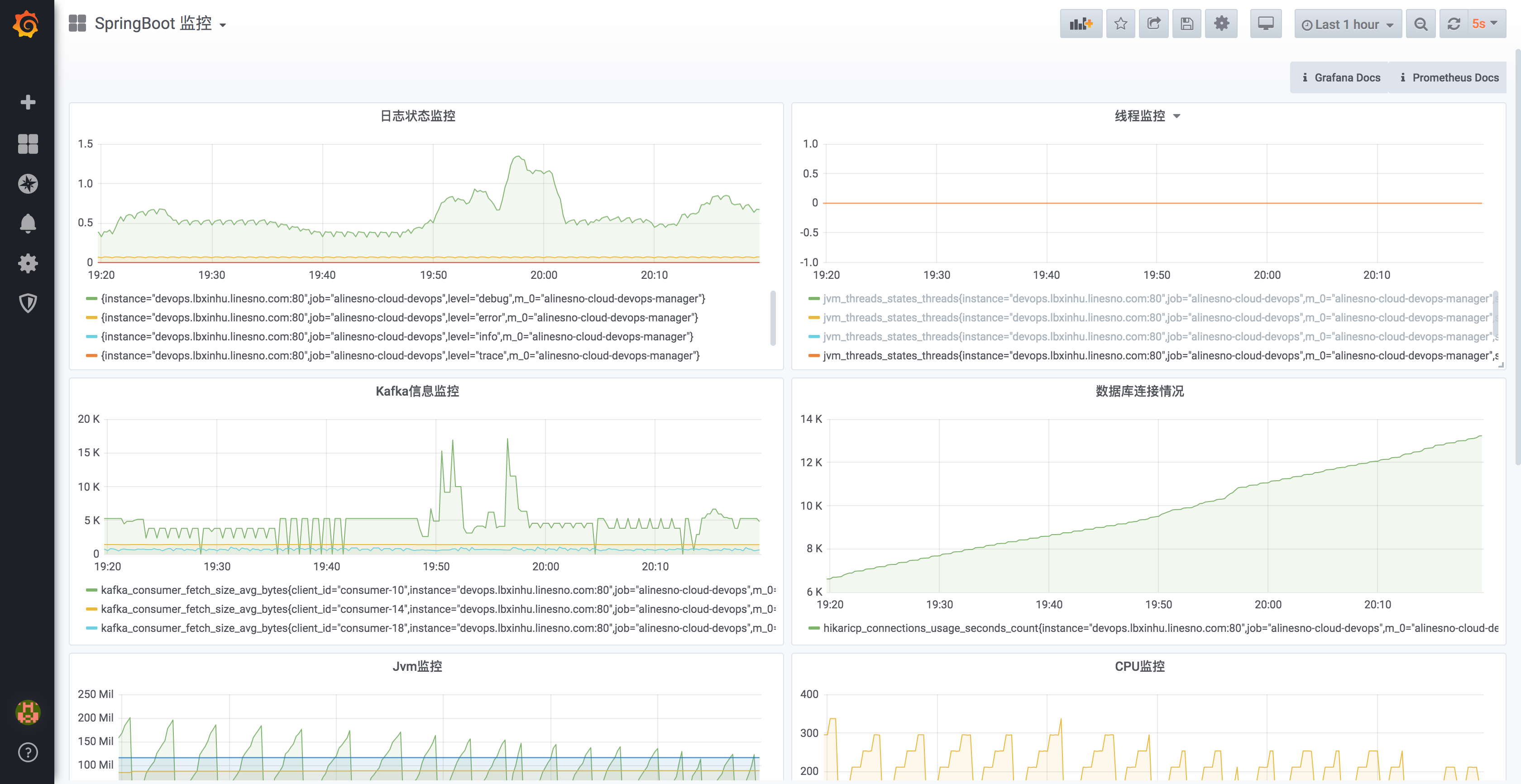
在 grafana 的显示效果如下:

# 其它
- 略